本站关键词:
橡胶接头系列
传力接头系列
伸缩器系列
伸缩接头系列
补偿器系列
防水套管系列
鸭嘴阀系列
过滤器
阻尼器系列
堵漏器系列
净水剂
中文版
英文版
网站首页
企业简介
产品展示
行业知识
行业新闻
企业文化
售后服务
联系我们
补偿器系列
套筒式补偿器
作者 Admin 浏览 发布时间
2011-04-22
名称:
套筒式补偿器
一、结构特点:
套筒式补偿器又称管式伸缩节,是热流体管道的补偿装置,主要用于直线管道的辅设。适用于热水、蒸气、油脂类介质,通过滑动套筒对外套筒的滑移运动,达到热膨胀的补偿。
适用于介质工程压力≤2.5MPa,介质温度-40℃~600℃。
套筒式补偿器采用新型的密封材料柔性石墨环,其具有强度大,摩擦系数小(0.04~0.10),不老化,效果好,维修方便等特点。
套筒式补偿器的使用寿命大,疲劳寿命与管道相当。滑动表面经特殊处理,在盐水、盐溶液等环境下耐腐蚀性能好,比奥氏体不锈钢高50倍以上。同时多年后因磨损导致密封效果减弱时,可再次紧固法兰,增强密封性能,也可将螺栓松开,取下压圈,再装进一层或两层密封环,压紧压圈,继续使用。
套筒式补偿器对氯离子含量无要求,特别适用于介质或周围环境氯离子超标的系统上。
套筒式补偿器分单向型和双向型补偿结构,双向型特点是不论介质从它哪一端流入,两端的滑动套筒总是自由滑动,达到双向补偿作用,增大补偿量。
直埋型套筒式补偿器能直埋于地下,安装时可不设置维修井,工程造价低。
表示:公称直径150mm、工作压力0.6MPa,轴向补偿量200mm,接管连接的单向套筒式补偿器。
三、套筒式补偿器技术参数
1、TD型单向补偿器技术参数见表1,结构型式见图一
2、TS型双向补偿器技术参数见表2,结构型式见图二
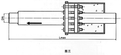
3、直埋式套筒补偿器结构型式见图三
4、注填式套筒补偿器见图四
套筒式补偿器技术参数
上一篇:【
JJL型铰链波纹补偿器
】
下一篇:【
D型大挠度松套补偿接头
】
产品分类
更多 >>
相关产品:
橡胶弹性接头
柳州污水处理设备阀门安装用橡胶接头昌旺
可曲挠橡胶软接头的规格
可曲挠橡胶接头的用途
橡胶接头的性能
新型橡胶接头与普通橡胶接头的区别
橡胶软接头的安装方法
橡胶性能
更多 >>
地域搜索:
上海市崇明县橡胶接头|橡胶软接头|橡胶异径接头
上海市奉贤区橡胶接头|橡胶软接头|橡胶异径接头
上海市南汇区橡胶接头|橡胶软接头|橡胶异径接头
上海市青浦区橡胶接头|橡胶软接头|橡胶异径接头
上海市松江区橡胶接头|橡胶软接头|橡胶异径接头
上海市金山区橡胶接头|橡胶软接头|橡胶异径接头
上海市浦东新区橡胶接头|橡胶软接头|橡胶异径接头
上海市嘉定区橡胶接头|橡胶软接头|橡胶异径接头
上海市宝山区橡胶接头|橡胶软接头|橡胶异径接头
上海市闵行区橡胶接头|橡胶软接头|橡胶异径接头
友情链接:
补偿器
伸缩接头
伸缩器
背贴式止水带
陶艺设备
耐磨陶瓷涂料
热力管道伸缩器
橡胶接头
版权所有 巩义市昌旺给排水材料厂 地址:巩义市永安路南段
管理入口
网站地图
电话:0371-64393352 64580820 传 真:0371-64031200 手 机:15903663076
982964118(在线洽谈)
网 址:
www.gychangwang.com
豫ICP备16036159号-1